We know how much effort goes into creating great content for your WordPress blog. It’s a great feeling when you finally hit ‘publish’ on a new post.
But that feeling can turn to frustration when you don’t know if your articles are ranking for the right keywords. Without that data, you’re essentially writing in the dark.
In our years of growing sites, we’ve learned that tracking keyword performance is the key to consistent traffic. It turns guesswork into a clear, actionable strategy.
This guide will show you the simple methods we use every day. Let’s get you the information you need to climb the rankings and stay there.

Why Check Keyword Rankings for Your WordPress Posts?
If you follow our complete WordPress SEO guide, then you will learn how to optimize each article on your website for specific keywords. This helps you get more traffic to your website.
Most beginners simply search on Google to see if their posts are appearing for those keywords. However, this method is often unreliable because Google personalizes search results based on your location and search history. The ranking you see might not be what the general public sees.
The issue is that sometimes your article might be ranking way below the first two pages, or worse, it may not even be ranking for the keyword that you want.
If you rely on manually checking your keyword rankings, then you are missing out on useful information that you can use to improve your SEO rankings and increase traffic.
That being said, let’s take a look at how to properly check keyword rankings for your WordPress blog posts. We will cover five different keyword reference tools and then show how to use keyword ranking information to increase traffic to your site:
- Checking Keyword Rankings Inside WordPress With AIOSEO (Recommended)
- Checking Keyword Rankings with LowFruits
- Checking Keyword Rankings With Semrush
- Checking Keyword Rankings With Google Search Console
- Checking Keyword Rankings With Ahrefs
- Using Keyword Rankings to Get More Traffic in WordPress
- Learning What Your Visitors Do on Your Website
- Frequently Asked Questions About Keyword Rankings
- Expert Guides on Keywords in WordPress
Method 1: Checking Keyword Rankings Inside WordPress With AIOSEO (Recommended)

All in One SEO (AIOSEO) is one of the best WordPress SEO plugins on the market, used by over 3 million professionals. This complete SEO toolkit will help you easily optimize your WordPress blog for better search rankings.
Plus, it comes with a Search Statistics addon that lets you see your top-ranking content, top-performing keywords, and other important SEO statistics.
The biggest advantage of this method is convenience. Instead of logging into Google Search Console separately, AIOSEO brings all of your important keyword data and content performance metrics directly into your WordPress dashboard.
Plus, it adds unique insights like the Content Rankings report to help you spot and fix content decay.
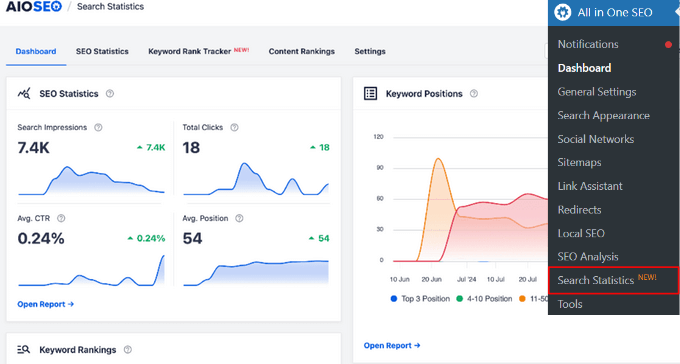
After connecting Search Statistics with Google Search Console, you can click on ‘Search Statistics’ in the AIOSEO menu from your WordPress dashboard.

This will bring you to the Search Statistics dashboard, where you can see overviews of:
- SEO Statistics – The search impressions, total clicks, average click-through rate (CTR), and average position of all of your content.
- Keyword Positions – The average position of your keywords in Google search results.
- Keyword Rankings – The top keywords your content is ranking for and the winning / losing keywords that have seen the biggest position changes in Google search results.
- Content Performance – The top pages on your website, as well as the winning / losing pages that have changed positions in Google search results.
You can add the keywords you want to track by going to ‘Keyword Rank Tracker’ tab and clicking on the ‘Add Keywords’ button.

From there, you can manually enter your keywords, import keywords from the focus keywords in your blog posts, or import keywords from a CSV file.
You also have the option to group related keywords. If SEO topic clusters are a part of your content strategy, this allows you to track the overall performance of your clusters.

Once you’ve added your keywords, you’ll get an overview of all your keyword ranking positions.

To see more details about each keyword you’ve added, you can scroll down the page to view key metrics like position, clicks, average click-through rate, impressions, and position history.

To see all of the keywords your website is ranking for, which includes keywords that you haven’t added and might not be aware of, you can click over to the ‘All Keywords’ tab.

From there, you can also see your top-performing keywords by scrolling down to the ‘Keyword Performance’ table.
If you want, you can use the built-in search function to find the specific keywords you’re curious about. Or, you can click on the ‘Top Losing’ or ‘Top Winning’ tabs to see only those keywords.

You can also click on any keyword in the table to see the specific content that is ranking for that keyword.
Here, you will also see stats like clicks, average CTR, and more.

On top of that, AIOSEO recently added a powerful Content Rankings report to the Search Statistics addon.
Content can decline in search rankings because it’s not optimized. But, with this report, you can easily spot content decay and important content performance trends.

It will show the date a URL was last updated, the rate at which your content is decaying, the percentage drop/gain in content decay points, detailed SEO data about each URL, and insights to optimize your content.
AIOSEO also offers built-in SEO recommendations to help you improve your keyword rankings, automatic internal linking, social media integrations, rich snippets schema markup, and much more.
Method 2: Checking Keyword Rankings with LowFruits

LowFruits is a powerful keyword research tool that helps you find low-competition keywords that you can actually rank for. It also comes with a user-friendly Rank Tracker for monitoring the positions of your keywords in Google.
In the Tracker tab, simply click on the ‘Add new keywords to track’ dropdown at the top of the page. From here, you can add the keywords you want to track and your domain.
Next, select the target county, language, and device type. You can also set the fetching frequency to weekly, daily, or monthly. Then, click the ‘Track’ button.

LowFruits will then fetch the rankings for your keywords. You’ll be able to see the latest, best, and first position in search engine results, keyword volume, URL found, and more.
Over time, you’ll also be able to track the increase and decrease of keyword rankings to help you understand the impact of any SEO changes you make.

You can also click on the dropdown arrow next to a specific keyword to analyze the top 10 websites that are ranking for it in SERPs.

In addition, LowFruits offers other helpful tools for SEO analysis including a Keyword Extractor to discover the top keywords of your competitors, a Sitemap Extractor to analyze the content structure of your competitors’ sites, and more.
Method 3: Checking Keyword Rankings With Semrush

Semrush is one of the best SEO and keyword research tools on the market. It is a comprehensive SEO suite with all the useful tools you will need.
It comes with a powerful organic research tool that can show keyword rankings for any domain name. You don’t need to type in URLs for individual articles. Instead, it will automatically fetch results for all URLs on that domain name.

Simply enter the domain name you want to look up, and Semrush will gather a wide range of SEO data for you to review. After that, click on the ‘Organic Research’ tab to view the full list of all keywords your website is ranking for.
You can sort the results by position, URL, traffic, and more. You can also export the results to a CSV file and research offline using your favorite spreadsheet program.
You can also track specific keywords with Semrush, and the tool will track those keywords on your dashboard so you can instantly see their performance.
Semrush can also do these things for any domain name. That means you can enter your competitor’s domain name and see which keywords they are ranking for.
You will also be able to see their paid search traffic, paid keywords, and other useful information that you can use to outrank them.
Method 4: Checking Keyword Rankings With Google Search Console

Google Search Console (formerly Google Webmaster Tools) is a set of tools offered by Google to help webmasters improve their websites for search. You can see our guide on how to add your website to Google Search Console.
At the top of the ‘Performance’ tab, you will see a graph of your website’s performance in search results.

As you scroll down, you will see the keywords data. Next to each keyword, you’ll see important data like its monthly search volume, ranking position, Keyword Difficulty (KD), and the amount of traffic it brings to your site.
You can sort this data by clicking on any column.

If you sort the list by position, then you will be able to see your top-ranking keywords. As you scroll down the list, you will see keywords where your site appears lower on search engine results pages.
You can also export this data and open it with your favorite spreadsheet software.
Method 5: Checking Keyword Rankings With Ahrefs

Ahrefs is another popular SEO tool among professional marketers. It comes with an easy-to-use interface and tries to make information understandable even for new users.
Simply enter your website domain name in the search box, and it will create a neatly organized report with beautiful graphs and charts.

You will find all your keyword rankings in the Organic Keywords report.
Next to each keyword, you will be able to see its search volume, keyword ranking position, keyword density, and more.

Using Keyword Rankings to Get More Traffic in WordPress
Now that you have learned how to check keyword rankings for your WordPress blog, let’s talk about improving your rankings.
How to Analyze Which Keywords Need Improvement
When you are deciding which keywords to improve, it is important to note that not all keywords are created equal.
For example, ranking #5 on a high-traffic keyword is way better than ranking #1 for a low-traffic keyword.
Also, appearing in the #1 position won’t always bring you the most traffic. You might notice that while some of your keywords rank pretty well, they don’t get a significant number of clicks or impressions.
During your research, you might also find some surprise keywords that you didn’t know you were ranking for.
If these keywords have a significant number of impressions and search volumes, then you should see if you can make strategic changes to your content to improve the rankings for those keywords as well.
How to Improve Rankings for Specific Keywords
After you decide which keywords you need to work on, you can go ahead and see which of your articles are ranking on those keywords and what you can do to optimize them better.
Here are a few tips.
You can find helpful suggestions on how to improve these important keywords if you’re using the All in One SEO plugin. When editing a post, simply scroll down to the AIOSEO settings at the bottom, and you will find fields for your ‘Focus Keyphrase’ and ‘Additional Keyphrases’.

Simply enter the most important keyword for the post in the ‘Focus Keyphrase’ field, then click the ‘Add Focus Keyphrase’ button. You can add other keywords as additional keyphrases.
All in One SEO will now analyze your content for that particular keyphrase and will show you a score along with practical tips to improve your content for that keyphrase.

To learn more, see our beginner’s guide on how to use a focus keyphrase in WordPress.
Next, you should look for articles that are old, don’t have enough content, or contain outdated information. Updating these articles with newer information and just improving the content can give them an SEO boost.
Finally, see if you can improve your internal linking, where you link to an article from other pages of your site. Linking to an article from other relevant posts on your site can help improve its search engine ranking.
Use your target keyword as the anchor text when linking to it from other articles on your website.
For more details on this topic, please see our article on how to optimize your WordPress blog posts for SEO.
Learning What Your Visitors Do on Your Website
Semrush and Google Search Console can help you find your keyword positions, but they can’t show you how many visitors are coming to your articles, where they are from, and what they do when they are on your website.
This information is crucial when planning your content strategy to rank for certain keywords.
This is where Google Analytics comes in. It shows you the number of pageviews for your articles, your top content, your visitor information, and more.
Google Analytics can be difficult to set up for beginners, which is why we recommend using MonsterInsights. It is a Google Analytics plugin for WordPress that will help you easily install Google Analytics and see all reports inside your WordPress dashboard.
To learn more, see our guide on how to track website visitors to your WordPress site.
Frequently Asked Questions About Keyword Rankings
Here are the answers to some of the most common questions we get about checking and improving keyword rankings for WordPress posts.
1. What is the best tool for checking keyword rankings?
We recommend using All in One SEO (AIOSEO) because its Search Statistics feature lets you track rankings directly inside your WordPress dashboard. However, dedicated SEO tools like Semrush and Ahrefs are also excellent, powerful options for in-depth analysis.
2. Can I check keyword rankings for free?
Yes, you can. Google Search Console is a completely free tool from Google that shows you which keywords your site is ranking for, along with their average position, clicks, and impressions. It’s a must-have tool for any website owner.
3. How often should I check my keyword rankings?
For most bloggers, checking keyword rankings once a week or every two weeks is a good schedule. This allows you to spot important trends and identify any significant drops without getting overwhelmed by normal daily fluctuations.
4. What should I do if my post is ranking for the wrong keywords?
If your post is ranking for unintended keywords, you should re-optimize the content. Use a tool like AIOSEO to set a clear Focus Keyphrase and follow the on-page suggestions to align your content, headings, and meta description with your target keyword.
Expert Guides on Keywords in WordPress
We hope this article helped you check if your WordPress posts are ranking for the right keywords. You may also want to see some other articles related to keywords in WordPress:
- Glossary: Keywords
- How to Do Keyword Research for Your WordPress Blog
- How to See the Keywords People Use to Find Your WordPress Site
- How to Add Keywords and Meta Descriptions in WordPress
- How to Avoid Keyword Stuffing & Fix Over Optimization in SEO
- Best Keyword Research Tools for SEO (Compared)
- Best Long Tail Keyword Generators (Compared)
- Keyword Generator Tool
If you liked this article, then please subscribe to our YouTube Channel for WordPress video tutorials. You can also find us on Twitter and Facebook.


Jiří Vaněk
The impact of keywords on SEO is undeniable. However, I had to read a lot to fully understand keywords—their role, how to plan them, which ones to choose (whether long-tail or short-tail)… There was so much information, and I was really overwhelmed at the beginning. Thanks to several articles here on WPBeginner, I was able to grasp the basics of SEO and keywords, and for that, I want to thank you. You provided me with a foundation in this area and pointed me in the right direction to better understand how it all works. You have my deep appreciation and thanks for the valuable information and articles (not just this one) about SEO.
For keywords, I mainly use Google’s Keyword Planner, and then I track additional statistics directly on my site using AIO SEO. This is a great combination for me, especially since Google’s Keyword Planner is completely free, which suits me well. I also tried SEMrush, and it is, in one word, amazing. Unfortunately, it is also very expensive for me, and for a low-budget website, it’s not worth the cost, which is something I regret.
WPBeginner Support
Thank you for sharing what works for you
Admin
Dennis Muthomi
For me I still use SemRush but I mainly rely on Google Search Console for monitoring my website’s keyword rankings since it provides direct data from Google on my search performance.
I regularly export this data and utilize ChatGPT’s data science capabilities to process the data.
And then helps me drill down into underperforming keywords and craft data-driven optimization strategies targeted to improve those areas.
Dayo Olobayo
Understanding the importance of long-tail keywords versus short-tail keywords was enlightening. It makes sense to target specific phrases to attract more qualified traffic. How can we strike the right balance between optimizing for both types of keywords without diluting our content?
WPBeginner Support
You would need to manually test for what works best with your site and content as there is no rule for which is best.
Admin
Peter Iriogbe
The four keyword tools you mentioned are valuable for checking rankings and conducting research. I primarily use SEMrush, Ahrefs, Search Console, and Google Analytics. Would it not be beneficial to include Google Analytics among the tools discussed here? It’s also a powerful tool.
WPBeginner Support
Google Analytics would be more for checking the traffic on your site not comparing the traffic to other sites which is why it is not in this list at the moment
Admin
Moinuddin Waheed
keeping an eye on the keywords perfomance and how our own blog posts on those keywords are ranking is key to have increased traffic as well as updated content for those particular keywords.
As mentioned in the article I have done the same manual way of checking if my posts are ranking for the keywords by typing in the Google search.
Adding All in one seo plugin and doing inside the dashboard itself is the best way to track keyword performance and optimize the posts accordingly.
WPBeginner Support
We hope AIOSEO reduces your manual workload
Admin
Dhaval R
Is AISEO search statistic feature available in free version?
WPBeginner Support
No, it is not currently a free feature.
Admin
Lee Yan Ting
These tools are effective for checking keyword ranking.
WPBeginner Support
Glad you agree with our recommendations
Admin
Rohit Thakur
Hello,
I’m using the Google search console to know the average position on web page. Thank you so much for sharing the best alternative tools.
WPBeginner Support
Glad you’ve found our list helpful
Admin
Avneet Oberoi
Thanks for the useful information. I can now easily check the articles ranking on my Kool Stories blog.
WPBeginner Support
You’re welcome, glad our guide was helpful
Admin
Khairunissa Virani
Thank you for the great article. One another way to find is just type in the keywords in Google and if you are ranking your blog post will show.
WPBeginner Support
That can sometimes work but if you’re logged in your cookies and search history can make your site appear higher for yourself than for other people.
Admin
zahid dar
It helped me a lot. I just started an Automotive blog
WPBeginner Support
Glad our article could help
Admin
Festus Ighalo
Thank you very much for this detailed explanation. Please I have a question, from the keyword position, how do I know which page on google my post is appearing? like from your screenshot I saw 1.9 as the position, how do you interpret that 1.9?
WPBeginner Support
That number is the average position for that result on your site based on multiple searches
Admin